FAIRODDS
Start Free Trial

Pinnacle Dropping Odds: Strategy & Value Betting Guide

What odds drops signal and how to act on them before soft books catch up

Overview illustration for Pinnacle dropping odds

The Pinnacle Odds Dropper Strategy is a top-down sports value-betting approach. You track price moves at a sharp bookmaker (Pinnacle) to spot value on soft books that react more slowly to new information.

Pinnacle is widely regarded as the sharpest sportsbook in the world. Many bookmakers mirror Pinnacle’s prices — but crucially, they do so with a delay, often up to a few minutes (the exact lag varies by book and market). That delay creates a window where quick bettors can lock in value before slower books update.

The sharpest sportsbook: Pinnacle

Pinnacle’s lines act as the market’s reference. Because other books follow on a lag, attentive punters can exploit the gap between Pinnacle’s updated price and the still-outdated soft price.

Pinnacle reference line example

A dedicated Pinnacle dropping-odds tool is the natural next step after a standard value-bet finder. This article explains how the strategy works, how to filter drops effectively, and common mistakes to avoid. For a deeper dive into the strategy itself, read the dropping odds strategy guide. For full setup instructions, see the step-by-step Pinnacle Dropping Odds Manual.

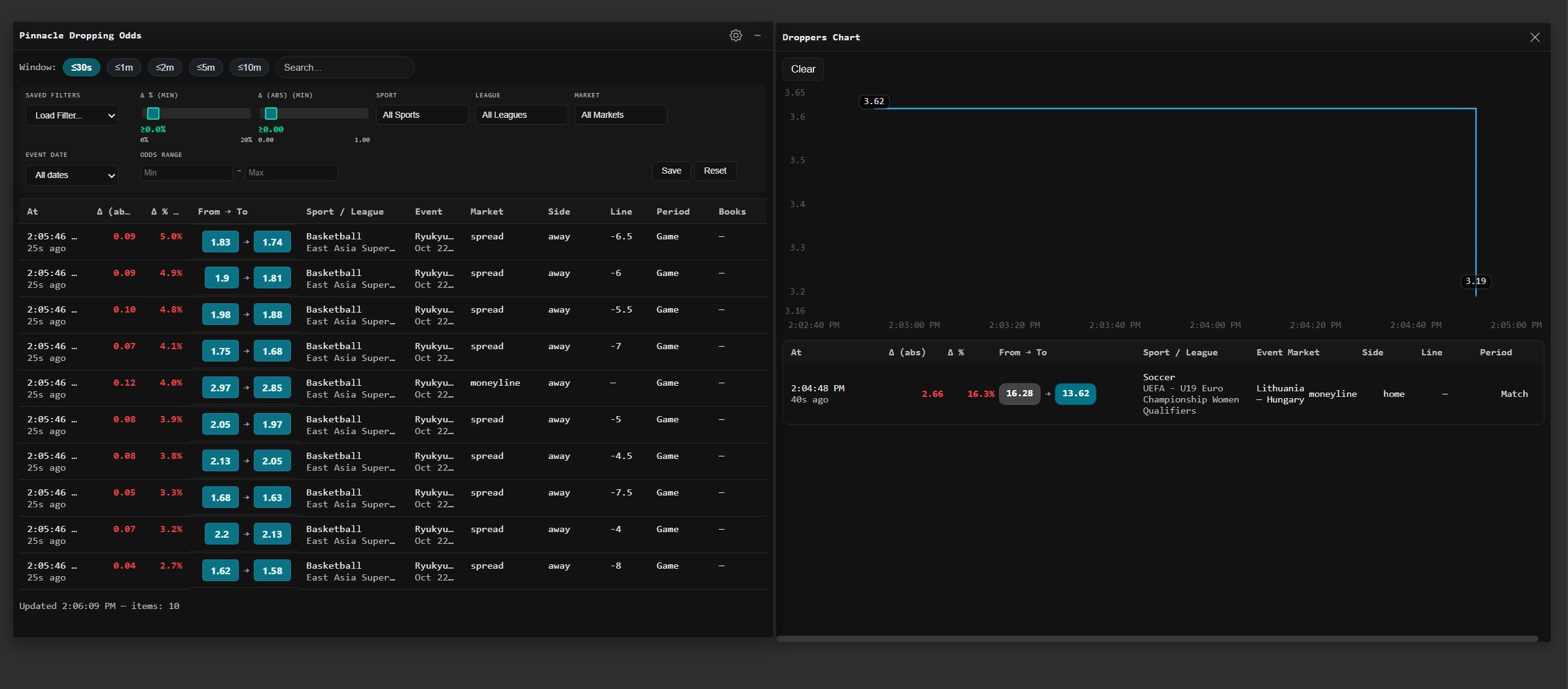
A well-built dropper offers robust filters so professionals can focus on the right moves and outcomes. It surfaces fixtures and markets where the price action is meaningful.

Dropper interface example

How to Read a Pinnacle Odds Drop

Not every drop is actionable. When assessing a move, ask three questions:

  1. How big was the move? A 3–5% drop on a main market (match winner, totals) carries more weight than a 1% shift on a prop. Large moves imply strong conviction from sharp money.
  2. How fast did it happen? A rapid, unidirectional move is more significant than a gradual drift. Speed indicates information entering the market, not just a routine market-making adjustment.
  3. Does a soft book still show the old price? That lagging price is your opportunity window. Calculate the no-vig fair price from Pinnacle’s new line, compare it to the soft book’s offered odds, and only bet if the soft price is genuinely better than the fair price.

This three-step check keeps you from chasing noise. Most drops are informative but not immediately profitable — the edge lies in identifying the subset where a soft book genuinely hasn’t caught up.

Advantages

  • Alternative route to value at bookmakers not covered by typical value-bet scanners.
  • User-first interface for fast, intuitive analysis.
  • Low-latency feeds: prices are scanned and displayed with minimal delay; FairOdds Terminal’s Pinnacle dropper polls 7 times per second.
  • Sharp reference pricing: shows Pinnacle’s line and the no-vig fair price side by side.
  • Configurable filters: drop %, sport, league, market type, odds range, and event date.
  • Mobile app included in every plan.
Dropper filters

Limitations

  • Experience helps: you’ll get more from the tool if you already understand value betting and filter setup. If you’re new, start with the manual.
  • More time-intensive than regular value-bet finders (FairOdds Terminal also includes a standard value-bet finder for a more automated approach).

Key Takeaways on the Dropping Odds Strategy

Pinnacle dropping odds is a relatively new, evolving approach. It can deliver excellent value, especially if you target books not available in mainstream value-bet or pre-match arb tools.

FairOdds Terminal’s dropper includes the key filters for this strategy: drop %, sport, league, market, event date, and odds range, covering all Pinnacle sports. It supports decimal, American, and fractional formats, and features a live chat alongside the feed so users can flag notable moves.

From experience, most users should start with football (soccer), tennis, and basketball. The service also covers ice hockey, volleyball, handball, American football, MMA, and baseball.

Example: a dropping-odds value bet on Unibet

This bet came from the 5-minute droppers list with a football filter.

Droppers list example

In a live example, Pinnacle moved from +149 (2.41) → +117 (2.17) while Unibet still offered +155 (2.55) so we took Unibet. Shortly afterwards Unibet adjusted, underlining the need to act quickly.

Live price move example

Pricing

The monthly subscription, which also includes value bets and arbitrage/surebets, is €24.90/month, with real-time Pinnacle odds, line history, and more.

Pricing illustration

Free trial

The Pinnacle Dropping Odds module is included in every plan. Start with a 14-day free trial, then €24.90/month — including the value-bet finder and arbitrage tool. Try the Pinnacle Dropping Odds tool free and see live drops immediately after signup.

Pinnacle Dropping Odds FAQ

What does a Pinnacle odds drop indicate?

An odds drop at Pinnacle typically reflects new information or sharp money moving the market. It can signal value on slower books that have not yet updated their price.

How do I use drops to find value?

Monitor Pinnacle’s drops and compare against soft books. If a soft book still shows the pre-drop price while Pinnacle moved, the lagging price may be positive EV.

What is a sharp vs a soft book?

Sharp books (like Pinnacle) set efficient lines and move fast. Soft books are slower to adjust; line shopping across them lets you capture mispriced odds.

What drop percentage is meaningful?

Context matters by sport and market. Larger and faster moves are more meaningful, but even smaller drops can be actionable if your soft-book price lags materially.

Do I need to remove vig to assess value?

Yes. Always compare no-vig fair prices versus offered odds to judge whether a lagging price is truly positive EV.

Can this work live/in-play?

Live markets move very fast and have lower limits. The principle applies, but execution is harder and error tolerance is lower than pre-match.

What are common pitfalls?

Chasing stale screens, slow bet placement, and ignoring limits or market context. Always verify availability and size realistically.